HR Testing & Production Planning Software

Automotive Client: Continental
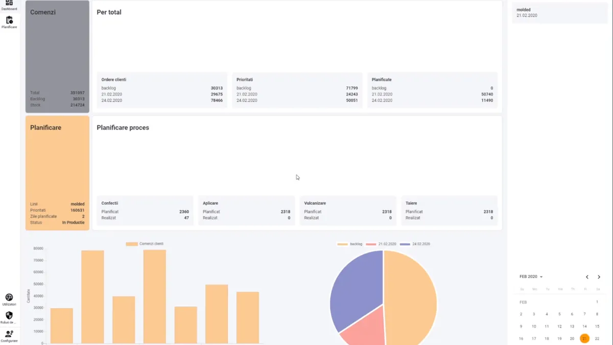
Continental production planning tool dashboard

The Challenge

Contitech Romania needed a comprehensive software solution to manage, monitor, and optimize the entire production process of one of their factories.

Our Solution

Designed and developed a custom production planning software using Angular and Node.js, with real-time monitoring dashboards and role-based access.

Results

  • Enabled efficient management and optimization of production processes
  • Improved operational efficiency and resource utilization
  • Real-time visibility for production managers

Technologies Used

AngularNode.js